
Building Clinician-First Precision Medicine Infrastructure
In conversation with Dr. Videha Sharma, CEO of Fava Health, Sidharth discusses the future of precision medicine and the technology infrastructure needed.
January 29, 2026
Six months ago, Couchbase approached us to build a FHIR server on top of their NoSQL database.
We worked with Prasad Doddi, who is on the latest episode of the Digital Health Hackers podcast I host. Prasad brings deep experience in RDBMS from his time at IBM. At Couchbase, he was interested in applying the power of NoSQL (scalability, flexibility, handling nested data) to solving real healthcare problems.
Together, we built Couchbase FHIR CE, an open source FHIR server on Couchbase available at their Github repo.
Before I get into what we built, let’s look at why NoSQL makes sense.
Relational databases are widely used in the FHIR ecosystem, but they do face several challenges when it comes to real healthcare data.
They require vertical scaling, which means adding more power to a single server as data grows. This quickly becomes expensive and cumbersome. They also work with a rigid schema, which is great for structured, uniform data. But with unstructured or semi-structured healthcare data? Not so much.
NoSQL databases scale horizontally, meaning they can grow by adding more servers. They also handle complex, nested data much more naturally, which is perfect for the variety in FHIR resources.
So how did we really make Couchbase’s NoSQL database work with FHIR?
Initially, we were worried about implementing all of FHIR’s search capabilities, transactional inserts and custom profiling on top of a NoSQL database. That’s usually where NoSQL falls short compared to SQL offerings.
It turned out, there was no need to worry.
Couchbase’s SQL++ query language, inbuilt full text search and KV operations made it really easy.
In the podcast episode, Prasad goes into a practical demonstration of the FHIR-powered NoSQL database on Couchbase. He covers how easy it is to set up, load data and view individual FHIR resources. You can also connect it to tools like the Vanya FHIR viewer, if that’s what you’re already comfortable with.

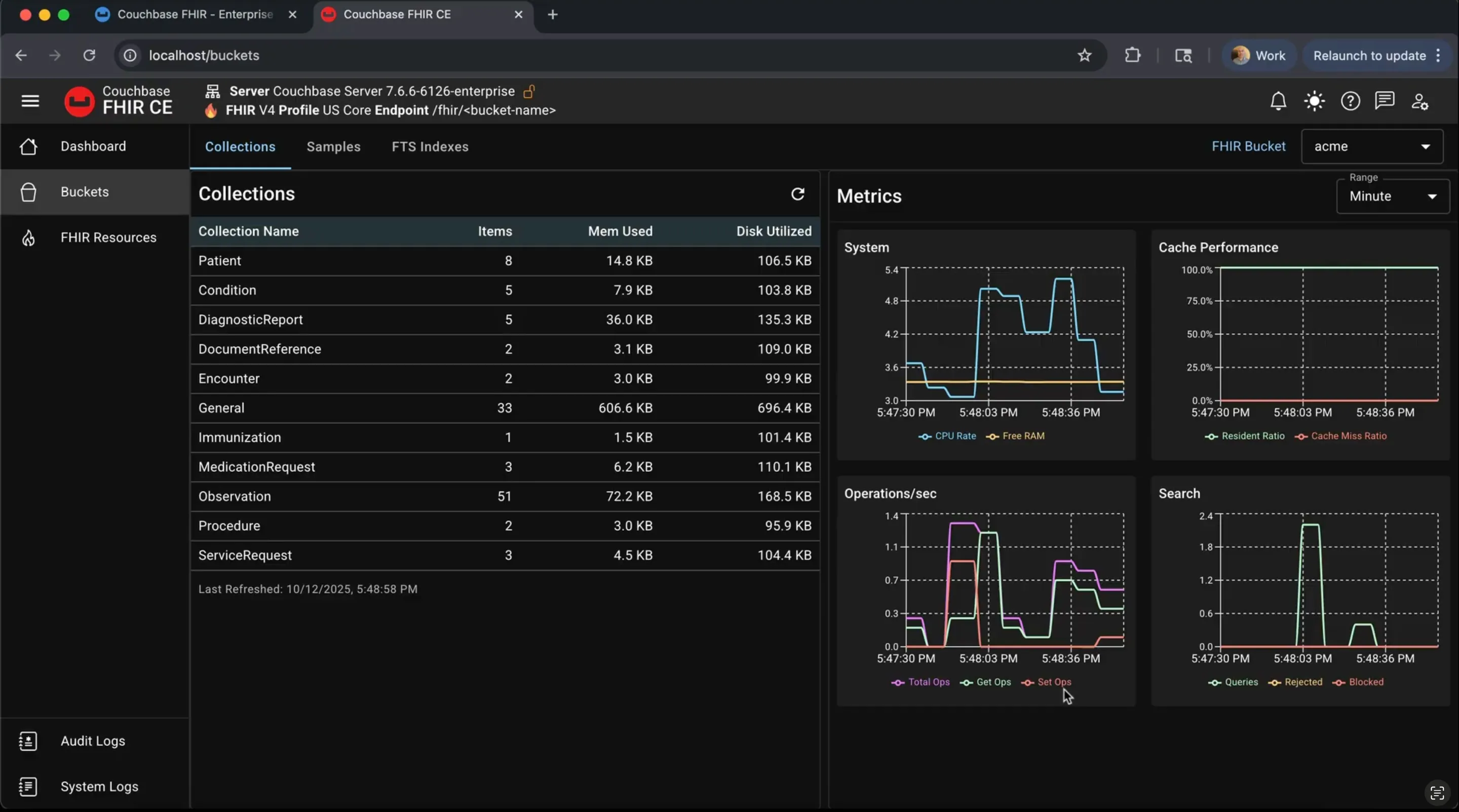
We also looked at how simple it is to monitor performance and system metrics.

If you’d like to try it, this Documentation page is a good place to start.
An interesting bit was to see it pass the Inferno Testing Kit tests for ONC g(10) FHIR API compliance. The way Inferno works is that it is a SMART-on-FHIR application, you can register it with your EHR, and it will run tests to ensure compliance with common guidelines.
In the episode, Prasad walked us through how the Couchbase FHIR CE server passes the Standardized API tests, with the example of the Standalone Patient App.

For potential users of FHIR, it is not easy to get a g(10) certification, looking at how many different criteria need to be met. Couchbase adding an open-source option to the market makes it an interesting time to be working with FHIR. Plus, it’s all open source!
To read more about our building process from a technical perspective, we go into it in Couchbase x Medblocks - Building a NoSQL FHIR Server.
While NoSQL is promising, we’re still exploring different ways to make the open-source Couchbase FHIR server even better. Do you have any suggestions?
I’d love to hear your thoughts. If you want to schedule a call, book time with me here.
If you’re building with healthcare data and want to go deeper, join our free webinar Build your first FHIR App next week.
And if you want something more comprehensive, our FHIR Bootcamp also starts next week. We’re running 30% off this week only.

In conversation with Dr. Videha Sharma, CEO of Fava Health, Sidharth discusses the future of precision medicine and the technology infrastructure needed.

In episode 17 of Digital Health Hackers Podcast, Sidharth speaks to Christopher Jones, CEO of MatchRite Care, a patient-centered unified health record portal.

What does it take to build a truly modern EHR? Conversation with Health Samurai CTO Nikolai Ryzhikov exploring the path to modular, FHIR-first platforms.
No comments yet. Be the first to comment!